Custom Domains
Integrate your own branded domain on our platform
Free Subdomains
Get instant *.shardweb.app domains for every app
GitHub Integration
Automatic deployments from your repositories
Auto Recovery
Intelligent application restart system
Production-Optimized Containers
Language-Specific Containers
Optimized containers for each supported language
Production Hardening
Security and performance optimizations built-in every app
- Minimal Base Images: Reduced attack surface and faster startup times
- Multi-Stage Builds: Optimized build processes for smaller final images
- Security Hardening: Regular security updates and vulnerability patches
- Performance Tuning: Language-specific optimizations and configurations
- Resource Limits: Configurable CPU and memory limits
Supported Languages:
You can find examples of how to host your projects in each language under the Languages section.Custom Domains
Our custom domain system allows you to maintain your brand identity while leveraging our robust hosting infrastructure. Simply point your DNS records to our servers, and we’ll handle the rest. Key Features:- SSL certificates automatically provisioned and renewed
- DNS management assistance
- Subdomain support (www, api, staging, etc.)
Free Subdomains
Our subdomain system provides immediate access to your applications without any setup required. Perfect for development, staging, or production environments. Benefits:- Instant availability upon app creation
- No configuration required
- SSL enabled by default
- Easy to remember naming convention
- Perfect for API endpoints and microservices
GitHub Integration & Automatic Deployment
Our platform seamlessly integrates with GitHub repositories, enabling continuous deployment workflows that keep your applications up-to-date with every commit. Deployment Features:- Automatic Builds: Triggered on every push to your master/main branch
- Deploy history: See the entire deploy history of your application
- Webhook Integration: Custom webhooks for external integrations
Auto Restart System
Our intelligent restart system monitors your application health and automatically recovers from crashes.
- Health Monitoring: Continuous monitoring of application processes
- Automatic Recovery: Up to 3 restart attempts within a short time period
- Circuit Breaker: Applications stop after limit is reached to prevent resource waste
- Reset Timer: Restart limits refresh automatically after cooldown period
- Process crashes or exits unexpectedly
- Memory limit exceeded
- Health check failures
Real-Time Metrics & Analytics
Resource Metrics
CPU, Memory, and Network usage in real-time
HTTP Metrics
Response times, status codes, RPS, and geographic distribution
- CPU & RAM: Real-time utilization tracking
- Network Traffic: Incoming and outgoing bandwidth
- Uptime Statistics: Historical uptime percentages
HTTP Metrics
Every application with an exposed endpoint gets detailed HTTP analytics out of the box — no SDK or instrumentation required.


- Response Time: Average, minimum, and maximum response times over time
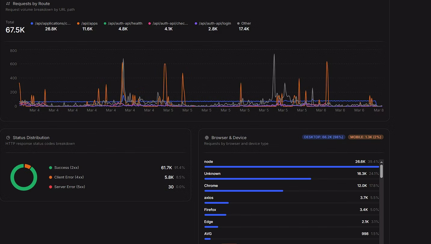
- Status Codes: Distribution of 2xx, 4xx, and 5xx responses
- Requests Per Second (RPS): Live request rate tracking
- Requests Per Route: Traffic breakdown by individual endpoint
- Requests Per Browser: User-agent and device type distribution across your traffic
- Requests By Country/Region: Geographic map showing where your traffic originates
HTTP Request Logs
Every incoming HTTP request is automatically logged — no custom logging middleware needed. Each log entry captures the route, status code, response time, and client information, giving you full visibility into your traffic without writing a single line of logging code.Real-Time Logs
Our logging system captures all application output in real-time, making debugging and monitoring effortless. Log Features:- Live Tail: Stream logs in real-time as they happen
- Search & Filter: Find specific log entries quickly
Crash & Restart Logging
Every time your application crashes or restarts, we automatically create a snapshot of the current logs, preserving crucial debugging information that might otherwise be lost.Backup & Snapshot System
Protect your application data with automated backups and instant recovery options.
- Manual Backups: Up to 10 backups per application
- Instant Recovery: One-click restoration to any backup point
- Incremental Backups: Efficient storage using delta compression
Integrated File Manager
Access and manage your application files directly from your dashboard. File Manager Capabilities:- Real-Time File Browsing: Navigate your application directory structure
- Inline Editing: Edit configuration files directly in the browser
- File Upload/Download: Transfer files to and from your application
- File tools: Rename/move files in real time
Supported Operations
- Create, rename, and delete files and directories
- Copy and move files between directories
- View file properties and metadata
- Search for files and content within files
Custom Dependency Manager
Simplify dependency management with our intelligent system that understands your application’s requirements. Supported Package Managers:- Node.js: npm, yarn, pnpm
- Python: pip
- PHP: composer
- Go: go modules
- Java: maven, gradle
- Automatic Detection: Recognizes package files and install them
- Cache Optimization: Intelligent caching for faster startup times
